Rollout Management
This page covers the process of rolling out newer versions of your application after integrating with the App Store.
This feature allows you to monitor release rollout progress & manage it during the staged rollout phase. Integrating your application with the App Store is a prerequisite to rollout management with its guide here.
Overview
With the App Store integrated with the dashboard, you can view the In-Progress/Paused releases highlighted with progress percentage on your Releases page.

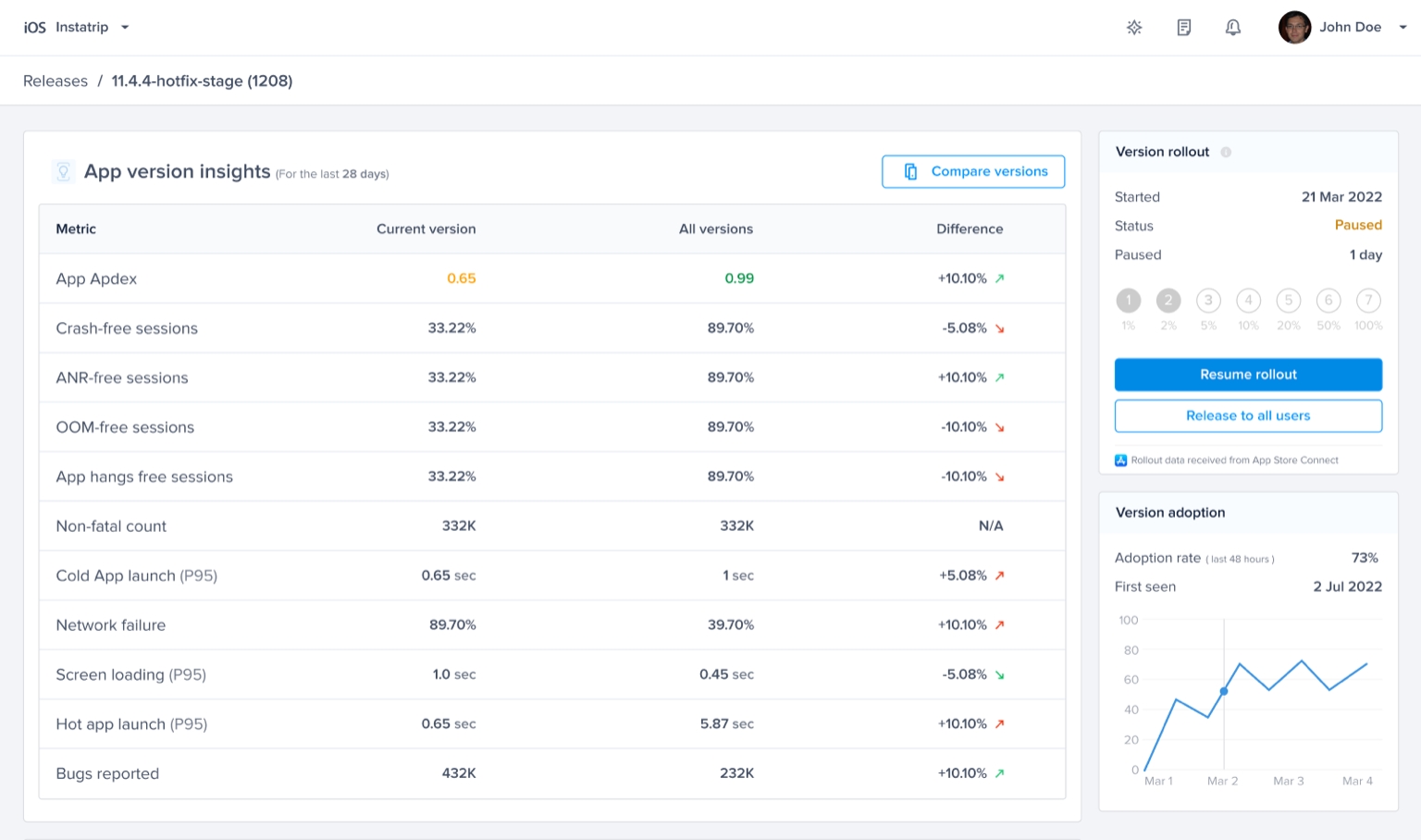
Rollout Progress
On the Releases details page, you'll be able to view the progress of the rollout in addition to the rollout start date. This phased release allows you to release the app version over seven days to users who have enabled automatic updates.

Pause Rollout
You'll be able to pause/halt the rollout process at any point in time.

Complete Rollout
Once the rollout is complete, you'll be able to find the number of days it took to complete the process and the number of days paused.

Roles and Permissions
Admin and Owner Roles
Admin and Owner roles in your organization have full access to the Rollout Management feature. This means they can view and manage all aspects of your rollouts, including pausing, resuming, and releasing to all users.

Member and Viewer Roles
Members and viewers in your organization have limited access to the Rollout Management feature. They can view the rollout progress and gain insights into the process. However, they cannot take any actions or make changes to the rollout.

Last updated