Rollout Management
Overview

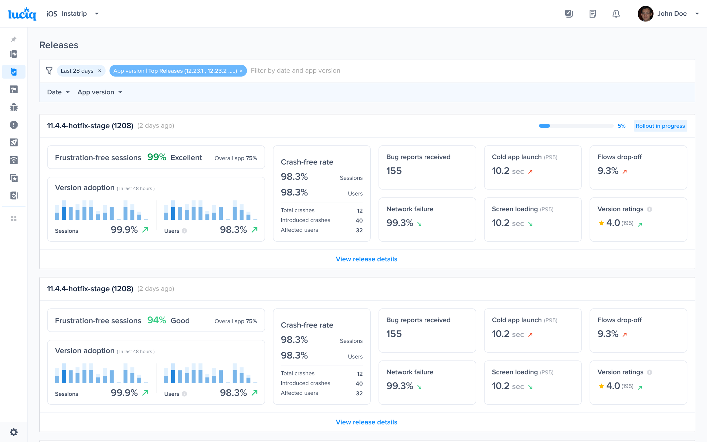
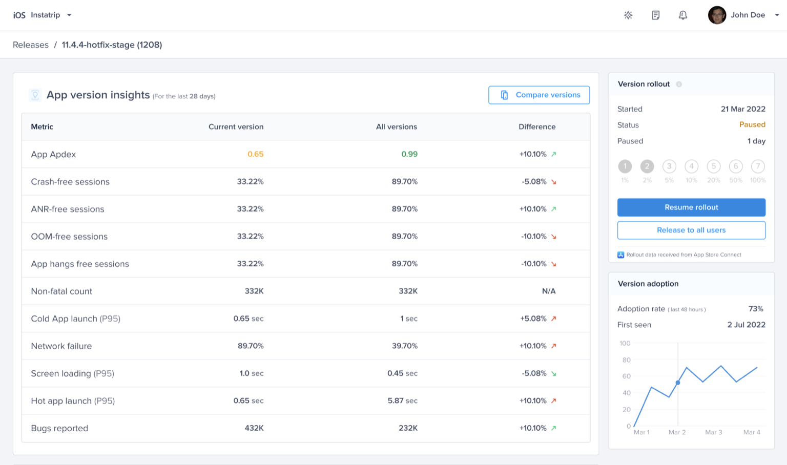
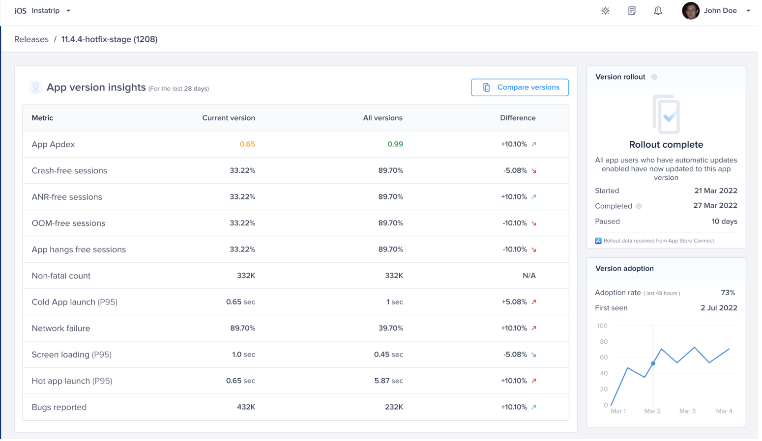
Rollout Progress

Pause Rollout

Complete Rollout

Roles and Permissions
Admin and Owner Roles

Member and Viewer Roles

Last updated